全国服务热线
能耗监测系统


  • 系统介绍

  • 应用场景

  • 功能特点

  • 产品选型

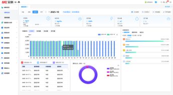
Bevictor伟德建筑能耗监管系统是建筑能源管理系统的子系统,是对建筑能耗进行实时在线监测与分析的大型信息化平台。它以建筑中各项能耗数据为依据,结合各类建筑的特殊性,通过分布式采集水、电、气、热能等各种能耗数据后,进行动态监测分析,洞察建筑中存在的不合理用能问题,优化了现有的设备运行,既满足了用户对建筑环境的舒适要求,又能助推绿色建筑的建设。
写字楼、商业综合体、酒店、校园、园区、住宅公寓等业态

产品功能

01 能耗总览,直观显示各类能耗状况,实时快速了解建筑总体能耗状态;
02 能耗分析,通过多维度能耗数据分析,对不同建筑类型、区域用能进行对比、对标、排名,定制各种分析报表,挖掘节能潜力;
03 能耗报表:对各种分类分项能耗进行逐时、逐日、逐月、逐年统计,生成统计的表格,并可导出Excel表格,支持自定义报表;
04实时监测:远程监测各类建筑能源使用状态,减少人工巡视,促进合理使用能源,提供优质的居住或办公环境;
05 空调能效:对空调制冷能效系数的设计值、实际值、耗电情况进行分析,支持对空调系统进行配置,新增空调系统,并配置对应的仪表
06 告警监测:支持各类能耗报警,可通过语音或页面弹框进行告警。可生成监测日志查看历史报警记录。

产品特点

01 符合国家机关办公建筑和大型公共建筑能耗监测系统技术导则及相关技术规范的要求;
02基于B/S系统架构,通过浏览器即可访问;
03可对建筑内的水、电、气、冷热等各种能耗监测分析;
04支持多维度能耗分析,以能流图、能源平衡图、热力图等直观展示能源情况。

应用场景

名称

规格型号

图片

功能参数

软件平台

智慧能耗监测系统 V5.0

AKE-SEMS-V5.0

功能模块:

能耗总览、能耗统计分析、对比分析、费用分析、能耗报表、空调能效、告警监测、基础设置、能耗定标、告警设置、帮助中心。

智能网关

能耗数据采集器

DCM19

1、上行通讯:RJ45、4G可选;

2、下行通讯:可选0、2、4、6路RS485;

3、可选0、3路M-BUS;

4、自带箱体,挂壁安装;

5、可对计量仪表提供电源:DC24V默认输出DC12V可控输出

单相用电计量监测

单相电子式电能表

DDSU2038/A系列

1、通讯方式:RS485、4G、4G路由可选;

2、计量精度:有功B级;

3、具有18项电能计量、LCD显示、现场按键编程、脉冲输出、led指示、最大需量、恶性负载报警、温度检测等功能;

4、导轨安装,占位2P。

三相用电计量监测

三相四线电子式电能表

DTSU2038系列

1、通讯方式:RS485、4G、4G路由可选;

2、计量精度:有功B级(直接接入)、C级(互感接入);

3、具有32项电能计量、电量检测、LCD显示、现场按键编程、脉冲输出、led指示、复费率、最大需量、历史冻结、恶性负载报警、温度检测等功能;

4、导轨安装,占位4P。

水计量监测

光电直读远传水表

LXSGY系列/LXLGY系列/LXDL系列

1、通讯方式:RS485、M-BUS可选;

2、精度等级:2级;

3、外壳材质:铜材质、铁材质可选;

4、安装方式:立式、水平安装可选;

5、冷热水可选;

6、口径覆盖DN15~DN200。

水计量监测

超声波水表

LXCY系列

1.测量范围(Q3/Q1):R=250

2.准确度等级:2级

3.温度等级:T30

4.安装方式:水平安装或垂直安装

5.防护等级:IP68

6.最高允许压力:1.6MPa

7.环境等级:O级(可安装在室外的固定式水表);

8.工作电源:电池供电

9.通讯方式:M-Bus

水计量监测

电磁水表

LXE系列

1、材质:碳钢材质

2、通讯:RS485、4G可选;

3、供电:3.6V锂电池供电

4、准确度等级:2级

5、测量范围(Q3/Q1):R=400

6、防护等级:IP68

7、衬底材料:橡胶

8、环境等级:O级(可安装在室外的固定式水表)

9、最高允许压力:1.0MPa

10、可选带压力检测功能。

高效机房/能源站空调计量监测

一级精度电磁热量表

AKE-C03P-22系列

1、精度等级:1级;

2、AA级四线制PT1000温度传感器,可延长至100米;

3、通讯方式:RS485;

4、工作电压:DC24V;

5、全通径设计,近零压损;

6、测量及显示水流经热交换系统所释放或吸收冷热量

楼栋/楼层空调计量监测

电磁热量表

AKE-C03P-22系列

1、精度等级:2级;

2、B级四线制PT1000温度传感器,可延长至100米;

3、通讯方式:RS485;

4、工作电压:DC24V;

5、全通径设计,近零压损;

6、测量及显示水流经热交换系统所释放或吸收冷热量

制冷介质为乙二醇溶液或低温水场景

分体式电磁热量表

AKE-C03P-24系列

1、精度等级:2级;

2、分体式结构;

3、通讯方式:RS485;

4、工作电压:DC24V;

5、全通径设计,近零压损;

6、2路独立RS485通讯,双向冷量计量功能、压力检测功能(可选)、适配各浓度乙二醇溶液计量。



系统解决方案
经典案例